+86 187 1100 3743
中文

导航自动化测试评估系统

集成了测试流程控制、计划管理、分析评估、数据存储检索和测试报告自动生成等核心功能,为导航终端测试提供智能化解决方案

方案概述

NavTest Pro集成了测试流程控制、计划管理、分析评估、数据存储检索和测试报告自动生成等核心功能,为导航终端测试提供智能化解决方案。

一键启动,无人值守:实现真正的一键式自动化测试,提升效率,减少人工干预。  

灵活定制,满足需求:支持多种客户的个性化需求,轻松应对不同场景下的测试方案。

 

NavTest Pro流程编辑器

 

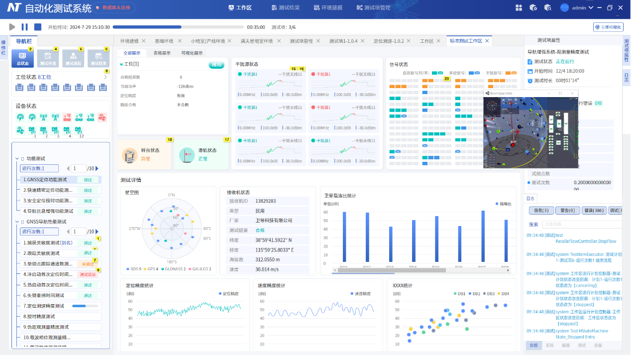
NavTest Pro运行可视化


方案亮点

一键启动,无人值守:实现真正的一键式自动化测试,提升效率,减少人工干预。

灵活定制,满足需求:支持多种客户的个性化需求,轻松应对不同场景下的测试方案。

方案应用

导航终端自动化测试评估软件支持各类检测标准(北斗专项标、国标、行标、企标)多达100项,能够覆盖多类导航产品的检测与认证测试,包括基带芯片、射频芯片、导航模组、OEM板卡、手机、导航接收机(手持、车载、船载、机载、弹载、箭载、星载等)、多模多频抗干扰组件(天线)、阵列抗干扰终端整机,以及北斗短报文用户终端、全球位置报告终端以及定位型、导航型、授时型和测量型接收机,适用于北斗三号导航终端产品质量检验、北斗三号区域短报文民用终端入网检测、单北斗卫星导航产品检测与认证测试、国家电动自行车质量检验等。

快速搭建测试方案

可视化建模

通过数字孪生技术对测试系统软硬件进行数字建模,方便快速设置和调整设备参数及连接方式

图形化编程

无需代码,利用拖拽式界面轻松编排测试序列,灵活开发定制化项目

实时调试与验证

在测试搭建阶段即可可视化修改、调试与运行,快速迭代优化,加快测试项的研发过程。

智能定制化界面与报告

可视化组件库

提供丰富的可视化组件库,轻松定制个性化的测试展示界面

报表自定义

自动生成测试数据报表,并支持灵活格式和内容配置,满足多样化需求

测试过程全面可视化

流程监控

测试序列执行流程一目了然,精准掌控测试进度

设备监控

实时监控被测设备状态及指令执行情况,确保测试准确性

运行可视化

测试运行数据图表化展示,直观呈现测试结果


支持历史记录查询与回放,快速定位问题

高效工程管理

智能计划配置

灵活设置测试任务的顺序、次数及参数

批量测试

支持自动化批处理和多设备并行测试,大幅提高效率

数据存储分析

所有测试记录自动保存至数据库,便于后续查询与深入分析

 高度适应性与扩展性

支持需求变更

支持多种测试需求变更及流程优化,无需复杂二次开发

支持功能扩展

提供设备和功能模块的灵活扩展机制,满足多样化测试场景需求

支持插件与脚本

支持外部插件和脚本语言(如 C#、Python)开发,满足用户个性化定制需求

典型应用场景

满天星复杂电磁环境测试系统

传统单天线大暗室测试系统

有线测试系统

对天无线测试系统

小暗箱批检测试系统


典型测试项目

RDSS卫星导航测试

通用型/测量型OEM板测试

RNSS卫星导航测试

多频多频高精度OEM板测试

卫星导航辅助能力测试

北斗抗干扰组件测试

供电相关能力测试

北斗抗干扰接收机测试

多模导航基带芯片测试

移动网络供应商基站测试

入网注册测试

入网许可测试

北斗三号基带芯片比测鉴定

卫星互联网导航终端测试

可开放式快速构建其他测试项目



获取报价

请正确填写该表格,之后微宇专业人士将与您直接联络,讨论更适合您需求的正确解决方案。